How to create a new bulk action
Open the bulk action panel from the top right of the runs page


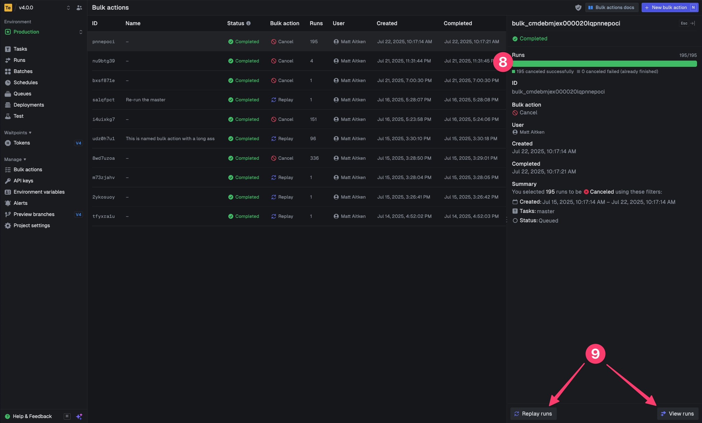
You can only cancel runs that are in states that allow cancellation (like QUEUED or EXECUTING).
Runs that are already completed, failed, or in other final states by the time the bulk action process gets to them, cannot be canceled.

